• 豪门国际

    tendata

    免费试用

    免费试用

    微信

    1V1微信咨询

    WX:18721992033

    电话

    电话咨询

    400-180-6080
    tendata

    返回顶部

    X

    扫码添加微信,预约免费演示

    精准获客 智能决策

    数字化外贸综合营销决策平台

    现在预约免费体验更多数据服务

    请完善以下信息,以便为您安排演示或样本

    提交成功!

    已自动分配售前顾问为您服务。请添加微信,更快获取项目案例和报价

    中文
    English بالعربية Español
    EN
    登录 免费试用
    بالعربية Español
    豪门国际 > 品牌动态 > 是噱头还是黑马?豪门国际最新AI产品上线!外贸人来审判一下

    是噱头还是黑马?豪门国际最新AI产品上线!外贸人来审判一下

    日期:2024年05月16日

    外贸开发路上的你,是否正在经历这些痛点:寻找产品增长 机遇感到迷茫?对潜在的“增量”市场 一无所知?对竞争对手的分析不足?缺乏有效工具进行精细化客户管理?

    2024年5月11日,豪门国际董事长庞景方先生在「豪门国际2024 · 外贸通V5.0——“商情洞察”产品发布会」上首度公开介绍了新产品的定位及设计理念,众所期待的豪门国际外贸通V5.0全新板块「商情洞察」随之正式发布。(>>点击申请免费演示

    豪门国际,豪门国际外贸通,上海豪门国际

    注:豪门国际外贸通V5.0「商情洞察」产品发布会


    正如这个具有前瞻性的产品名所代表的那样,诸多预示着「潜力无限」的新功能、新服务,也在今天一同亮相。

    很多人问过一个问题:豪门国际「商情洞察」是什么?

    在设计这款产品时,豪门国际基于以下 2 个比较核心的理念进行:

    ① “传统”外贸客户开发流程,是企业业绩增长的「拦路石」,而专注开发高价值客户,就是企业业务增长的核心。

    ② 当企业失去战略洞察力的时候,即使市场机会放在眼前,即使看到了身边的机会,依然会错过。企业保持高效的洞察力,才不会被时代的浪潮甩下。

    因此,豪门国际「商情洞察」也代表了“企业前瞻性思维”。

    豪门国际给予先进的一键定制方案配置服务,能够为您的企业产品量身打造独一无二的客户专属解决方案。顺利获得设定关键词、排除词、规格型号等字段,能够精准捕捉并推送与您业务息息相关的数据,确保您始终掌握市场动态。(>>点击申请免费演示

    1. 一次性设置,长期受益

    一个方案,一次设置,即可实现长期监控,无需反复操作,节省您宝贵的时间和精力。

    2. 灵活调整,持续优化

    方案中的关键词支持随时增删修改,确保推送的内容始终符合您的关注点和需求。

    3. 智能监控,告别低效

    用户只需设置关键词,系统即可自动监控并推送相关数据,彻底摆脱低效的手动搜索方式,提升工作效率。

    不同于传统的数据工具,豪门国际「商情洞察」有以下 3 大优势:

    豪门国际,豪门国际外贸通,上海豪门国际

    下面,为大家介绍豪门国际「商情洞察」功能,豪门国际将围绕 4 大外贸业务主要场景展开。(>>点击申请免费演示

    一、产品洞察

    单纯的产品,不仅仅构成一家公司的核心竞争力。

    那什么才是?

    产品洞察力!一个再好的产品,不被客户所喜欢,就不是好产品!

    豪门国际「产品洞察」全方位智能分析,给你一双洞察业绩增长点的“眼睛”。

    1. 产品生命周期分析

    顺利获得细致分析产品的生命周期,企业能够精准预测市场需求的动态趋势,进而制定出更具前瞻性的市场策略和产品开展规划。

    豪门国际,豪门国际外贸通,上海豪门国际

    豪门国际,豪门国际外贸通,上海豪门国际

    豪门国际,豪门国际外贸通,上海豪门国际


    2. 产品需求分析

    精准分析产品需求分布,锁定目标市场;需求均价洞察全球价格动态,助力产品定价策略。(>>点击申请免费演示


    豪门国际,豪门国际外贸通,上海豪门国际
    豪门国际,豪门国际外贸通,上海豪门国际



    3. 供给端分析

    供给均价分析揭示竞争态势,供应分布显示头部占比,集中度分析助评市场态势,制定策略。(>>点击申请免费演示

    豪门国际,豪门国际外贸通,上海豪门国际

    二、市场洞察

    市场,是多元化的竞技场。

    每个参与者都在努力挖掘自身的潜力,以寻求在这个大舞台上的一席之地。因此,豪门国际不断研究市场动态,洞察消费者需求,制定精准的市场策略,以在激烈的市场竞争中脱颖而出。

    豪门国际「市场洞察」给予全面细致的多维度分析,帮助企业在竞争激烈的市场环境中保持领先。

    1. 全球贸易流向

    分析全球贸易流向,识别主要出口国和热点市场,明确贸易流出流入区。(>>点击申请免费演示

    豪门国际,豪门国际外贸通,上海豪门国际

    豪门国际,豪门国际外贸通,上海豪门国际

    豪门国际,豪门国际外贸通,上海豪门国际

    2. 单个市场贸易流向

    展示产品出口国与目的地构成,分析贸易关系网络,评估全球市场份额与竞争力。(>>点击申请免费演示

    豪门国际,豪门国际外贸通,上海豪门国际


    3. 市场变化分析

    顺利获得追踪市场变化及识别头部、稳定与增长市场,使用户能够更精准地掌握市场动态,并据此制定出更有效的市场策略。(>>点击申请免费演示


    豪门国际,豪门国际外贸通,上海豪门国际

    三、客户洞察

    客户视角,是商业模式设计的指导性原则。

    有人说:“洞察客户需求,怎么就这么难?按理来讲,豪门国际的产品已经很好了,价格也合理,服务也还行,为什么客户就是不买单呢?”

    如何形成洞察客户需求的能力呢?

    在这方面,豪门国际 「客户洞察」 能够给予强大的支持。

    1. 精细化客户分层管理

    100+种筛选条件,助力企业分层管理分析客户,开启更多数据解读视角。(>>点击申请免费演示

    豪门国际,豪门国际外贸通,上海豪门国际

    豪门国际,豪门国际外贸通,上海豪门国际

    2. 高价值客户深度分析

    分析交易数据,评估采购商购买力和可持续性,精准把握合作时机,更有效地与客户建立初步沟通。(>>点击申请免费演示

    豪门国际,豪门国际外贸通,上海豪门国际

    豪门国际,豪门国际外贸通,上海豪门国际

    1715825931652063890.png

    豪门国际,豪门国际外贸通,上海豪门国际


    3. 关键客户动态监控

    顺利获得对新增、复购、流失客户分析,帮助企业及时调整策略,优化客户关系管理。(>>点击申请免费演示

    豪门国际,豪门国际外贸通,上海豪门国际

    四、竞企洞察

    如今的市场,供远远大于求。

    竞争是异常的激烈,跟风跟卖的,抄袭模仿的,各种工厂都有。

    随着竞争对手的增多,市场上的客户可以接触到的供应商数不胜数,分析竞争对手的工作,已成为外贸业务必不可少的一项技能。

    分析竞争对手的第一步,就是要搞清楚 豪门国际的竞争对手到底是谁?

    豪门国际「竞企洞察」可以帮助你进行这一关键的分析。

    1. 全面把握市场与竞争格局

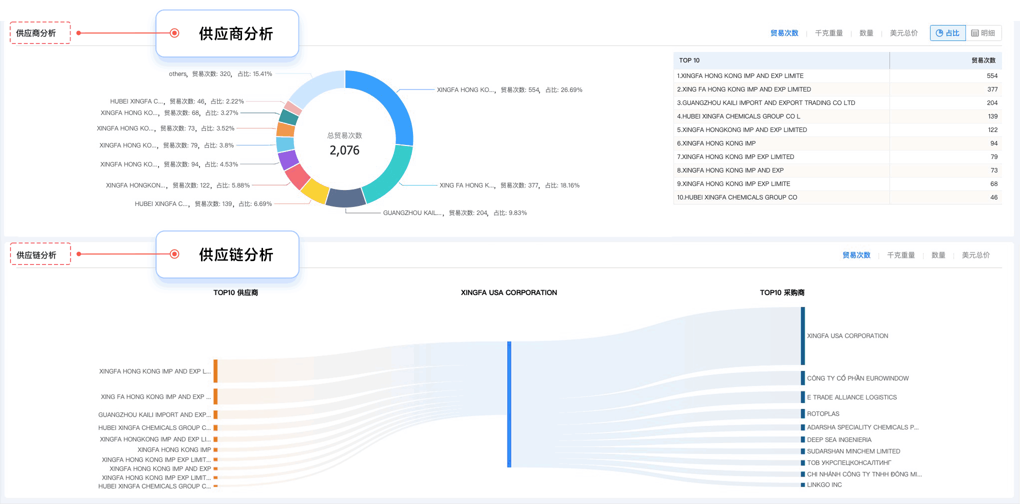
    深入分析竞争对手的供应链、量价趋势和采购行为,全面把握市场环境和竞争格局。(>>点击申请免费演示

    豪门国际,豪门国际外贸通,上海豪门国际


    2. 为市场战略给予有力支持

    分析全球竞争态势,涵盖头部、新兴、稳定企业等多维度竞争环境,识别自身的核心优势与潜在短板,灵活调整战略方针!(>>点击申请免费演示

    豪门国际,豪门国际外贸通,上海豪门国际

    豪门国际,豪门国际外贸通,上海豪门国际

    3. 提升竞争力,游刃有余应对竞争

    分析区域市场的竞争状况,以制定未来在该市场上的精准竞争策略。

    豪门国际,豪门国际外贸通,上海豪门国际



    总结一句话豪门国际「商情洞察」赋予你的信赖保障便是「数据稳固、洞察深邃、决策无忧」


    添加客服微信 免费演示

    1715824313685032662.png

    豪门国际,上海豪门国际,豪门国际信息



    声明:文中部分素材来源于网络,如有侵权联系删除。未经本站授权,任何人不得复制转载、或以其他方式使用本网站的内容

    订阅豪门国际

    SUBSCRIBE US

    掌握外贸最新情报,挖掘全球贸易商机。
    微信扫码订阅